HOW TO - Locate Service Order Information by Address
Modified on Mon, 13 Jul 2009 13:51 by kyimin — Categorized as: Task Management
Table of Contents
[
Hide/Show
]
Default Menu Location
Procedures
HINTS:
Default Menu Location
¶
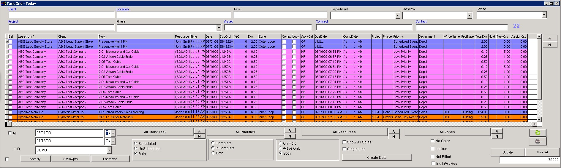
Maintain >> Task Management >> Task Grid
Click here for screenshot
Procedures
¶
STEP 1:
Click the
Task Grid icon
located in the toolbar.
STEP 2:
Enter the address in the
Location
field.
STEP 3:
Check the All dates box located in the lower left portion of the screen.
STEP 4:
Click the
Both
radio buttons under the Scheduled/Unscheduled and Complete/Incomplete categories.
STEP 5:
Check the Single Line box.
STEP 6:
Click the
Create Date
button to change it to Schedule Date. The date shown in the grid now displays the date the service order was scheduled to be started/completed.
HINTS:
¶
Double-click on any line located in the
Trouble Code
,
Date
,
Time
, or
SvrOrd#
columns and a screen containing more detailed information about the service order will be displayed.
Double-click on any line in the
Location
column and a screen containing more detailed information about the address will be displayed.
Right-click anywhere on the line to display a menu with several options.