Adjutant
Welcome Guest, you are in: Login

Desktop Adjutant

RSS

Navigation







Quick Search
»


Advanced Search »

Page History: Profile Production Scheduling

Compare Page Revisions



« Older Revision - Back to Page History - Newer Revision »


Page Revision: Thu, 04 Jun 2015 11:35


Table of Contents [Hide/Show]


General Information

Default Menu Location Transaction >> Production >> Profile Production Scheduling

Screen Name SCHEDMASG

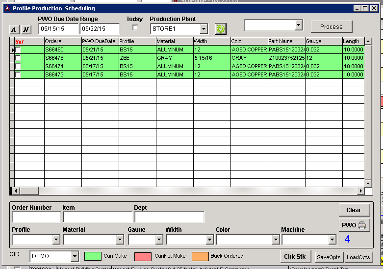
Function This screen shows all open items on PWOs for the specified date range and filters specific to the item's department or profile

Image



Filters & Functions



PWO Due Date Range - Date range to pull items from

Today - This box will show only open items scheduled for the day it is being run

Production Plant - This drop down will change the plant that the open items are pulling from

Process - This button will process whatever action is selected in the blank box directly to the left of it (Ex: If export is selected, it will export the list to an excel file)

Order Number - This will filter the results based on PWO number

Item - This will filter the results based on a specific item

Dept - This will filter the results based on department

Profile - This will filter the results based on the item's profile attribute

Material, Gauge, Width, Color, Machine - These options will filter the results based on the data from the profile attribute

Clear - This will reset the filters

PWO(Printer) - This will print the selected results

Check Stk - Ths will run an update to check the stock of production items

SaveOpts - This button will allow saving of settings for the screen

LoadOpts - This button will allow to load settings that have been saved with the SaveOpts button



Tips

Item lines will appear green for items that can be made, red for items that cannot be made, and orange for items that are backordered {| align="left" background="" border="0" cellpadding="0" cellspacing="0" width="100%"





Adjutant Wiki via Screwturn version 3.0.5.600. You are logged in as Guest. There are 922 pages in the Wiki. Learn More About Adjutant Enterprise Solutions